Freezing: The process of using the low temperature source generated by refrigeration to cool the product from normal temperature and then freezing it.
Refrigeration: The operation process of obtaining a low temperature source by using the change of the physical state of the refrigerant to obtain a low temperature source by the cooling effect.
Types of refrigeration equipment: cold source production (refrigeration), material freezing, cooling.

Refrigeration method: piston type, screw type, centrifugal refrigeration compressor unit, absorption refrigeration unit, steam jet refrigeration unit and liquid nitrogen.
Freezing method: air-cooled, immersed and refrigerant through metal tube, wall and material contact heat transfer cooling device.
application:
1. Frozen, refrigerated and frozen transport of food.
2. Cooling, refrigeration, air-conditioned storage and cooling transportation of agricultural products and food.
3. Food processing, such as freeze drying, freeze concentration and material cooling.
4. Air conditioning in food processing plants.
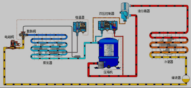
Principle of refrigeration cycle
Main devices: refrigeration compressor, condenser, expansion valve, evaporator.

Refrigeration cycle principle: The refrigerant absorbs heat and reaches its boiling point when it is in a low temperature and low pressure liquid state, and then evaporates into a low temperature and low pressure steam. The refrigerant evaporated into a gas becomes a high temperature and high pressure gas under the action of the compressor, and the high temperature and high pressure condenses into a high pressure liquid. After the expansion valve, it becomes a low-pressure low-temperature liquid, and absorbs heat and evaporates again to form the refrigeration cycle of the refrigerator.
Basic Concepts and Principles
Refrigeration capacity: Under certain operating conditions (that is, certain refrigerant evaporation temperature, condensation temperature, subcooling temperature), the amount of heat that the refrigerant takes out from the frozen object per unit time. Also known as the cooling capacity of the refrigerant. Under the same conditions, the cooling capacity of the same refrigerant is related to the size, speed and efficiency of the compressor.
Direct refrigeration: In the refrigeration cycle, if the refrigerant absorbs heat, the evaporator directly exchanges heat with the object to be cooled or the environment around the object to be cooled. It is generally used in a single refrigeration equipment that requires industrial cooling, such as ice cream freezers, small cold storages and household refrigerators.
Refrigerant: The working substance that continuously circulates in the refrigeration device to achieve refrigeration. The vapor compression refrigeration device realizes the heat transfer through the change of the refrigerant state. Refrigerant is an indispensable material to realize artificial refrigeration.

Commonly used refrigerants
Commonly used refrigerants: air, water, brine and organic water solution.
Selection criteria: low freezing point, large specific heat capacity, no metal corrosion, chemical stability, low price and easy availability. condition.
Although air as a refrigerant has many advantages, it is only used in the form of direct contact with food in food refrigeration or freezing processing because of its small specific heat capacity and poor convection heat transfer effect when used as a gaseous state.
Water has a large specific heat, but has a high freezing point, so it can only be used as a refrigerant for preparing a cooling capacity above 0 °C. If the cooling capacity below 0°C is to be prepared, brine or organic solution is used as the refrigerant.
Aqueous solutions of sodium chloride, calcium chloride and magnesium chloride are commonly referred to as frozen brine. The most widely used frozen brine in the food industry is sodium chloride aqueous solution. Among the organic solution refrigerants, the two most representative refrigerants It is an aqueous solution of ethylene glycol and propylene glycol.

The main device of piston compression refrigeration equipment
Function: It is used to compress the refrigerant to do work, obtain energy, and then condense and expand to form a cold source that can absorb heat.
The representation method of the model: the number of cylinders, the type of refrigerant used, the type of cylinder arrangement, and the diameter of the cylinder.

Composition: Cylinder block, cylinder, piston, connecting rod, crankshaft, crankcase, intake and exhaust valves, false cover, etc.
Working process: When the piston moves upward, the suction valve is opened, and the refrigerant vapor enters the cylinder on the upper part of the piston through the suction valve. When the piston moves upward, the suction valve is closed, the piston continues to move upward, and the refrigerant in the cylinder Compressed, when the air pressure reaches a certain level, the exhaust valve of the false cover is opened, and the refrigerant vapor is discharged from the cylinder and pressed into the high-pressure pipeline.
Features: Simple structure, easy to manufacture, strong adaptability, stable operation and convenient maintenance.

condenser
Function: heat exchanger, which condenses the superheated vapor of the refrigerant into liquid by cooling and cooling.
Type: horizontal shell and tube, vertical shell and tube, water spray, evaporative, air cooling
Working process: The superheated refrigerant vapor enters the condenser from the upper part of the shell and contacts the cold surface of the tube, and then condenses into a liquid film on it. Under the action of gravity, the condensate slides down the tube wall and separates from the tube wall.
The water-spraying evaporator consists of a liquid reservoir, a cooling pipe, and a water distribution tank.
Working process: The cooling water enters the water distribution tank from the top, and flows to the outer surface of the coiled tube through the water distribution tank. Part of the water evaporates, and the rest falls into the water pool. The bottom of the hidden sub-row pipe enters the pipe, and when it rises along the pipe, it is cooled and condensed, and flows into the liquid reservoir.

Expansion valve
Function: reduce the pressure of the refrigerant and control the flow of the refrigerant. When the high-pressure liquid refrigerant passes through the expansion valve, the condensing pressure drops sharply to the evaporating pressure, and at the same time, the liquid refrigerant boils and absorbs heat, and its temperature decreases.
Thermal expansion valve: It uses the superheat degree of the steam at the outlet of the evaporator to adjust the refrigerant. Under normal operating conditions of the refrigeration unit, the perfusion pressure of the supply element is equal to the sum of the gas pressure under the diaphragm and the spring pressure, and is in a state of equilibrium. Insufficient supply of refrigerant causes steam to return at the outlet of the evaporator, the degree of superheat increases, the temperature of the temperature sensor increases, the diaphragm moves down, and the opening of the outlet increases until the amount of liquid supplied is equal to the amount of evaporation, and then the temperature of the temperature sensor increases. get balanced. Therefore, the thermal expansion valve can automatically adjust the opening degree of the valve, and the liquid supply volume can automatically increase or decrease with the load, which can ensure that the heating area of the evaporator is fully utilized.

Evaporator
Function: The refrigerant absorbs the heat of the cooling medium.
Classification: According to the nature of the cooling medium, it is divided into three categories.
1. Evaporator for cooling liquid refrigerant: such as water cooler, brine cooler, etc. The refrigerant absorbs heat outside the tube, and the liquid refrigerant circulates in the tube by means of a liquid pump. It is divided into horizontal tube type, vertical tube type, spiral tube type and coil type according to the structure
2. Evaporator for cooling air: the refrigerant evaporates in the tube, the air flows outside, and the flow of air belongs to natural convection
3. Contact evaporator for cooling frozen material: The refrigerant evaporates on one side of the heat transfer partition, and the other side of the partition is in direct contact with the cooled or frozen material.
Features: good heat transfer effect, simple structure, small footprint, and less corrosiveness to equipment due to the sealed refrigerant circulation system.
Disadvantage: When the brine pump stops due to malfunction, freezing may occur, causing the tube cluster to rupture.

cooling pipe
Vertical cooling pipe
Advantages: After the refrigerant is vaporized, it is easy to discharge, and the heat transfer effect is good, but when the exhaust pipe is high, the evaporation temperature of the lower refrigerant is high due to the static pressure of the liquid column.
Single row coil type wall pipe:
Advantages: The amount of refrigerant filled is small, about 50% of the volume of the exhaust pipe, but the refrigerant will not be quickly discharged out of the pipe after vaporization, which reduces the heat transfer effect.
Warped tube:
Advantages: large heat dissipation area.
Auxiliary devices for piston compression refrigeration equipment
oil separator
Function: It is used to separate the lubricating oil entrained in the compressed liquid and gas to prevent the lubricating oil from entering the condenser and deteriorating the heat transfer conditions.
Working principle: By means of the different proportions of oil droplets and refrigerant vapor, the flow rate is reduced by increasing the diameter of the pipe, and the flow direction of the refrigerant is changed; or by centrifugal force, the oil droplets settle to the vapor temperature. For the lubricating oil in the steam state, the steam temperature is reduced by washing or cooling, so that it condenses into oil droplets and separates. The filter type oil separator is refrigerated by Freon.

The function of the oil collector: collects the refrigerant and oil mixture separated from the oil separator, condenser and other devices of the refrigeration system, and then separates the oil from the mixed refrigerant under low pressure, and then discharges them separately. To ensure the safety of oil discharge, the oil reduces the loss of refrigerant.
The function of the liquid receiver is to store and adjust the liquid refrigerant supplied to each part of the refrigeration system to meet the safe operation of the liquid supply of the equipment. The liquid accumulator is divided into high pressure, low pressure, drainage barrel and circulating liquid storage barrel.
The function of the gas-liquid separator: separate the refrigerant from the evaporator to prevent the refrigerant liquid from entering the compressor and knock the cylinder; separate the ineffective steam in the low-pressure ammonia liquid after throttling to improve the heat transfer effect of the evaporator.
The role of the air separator: to separate and discharge the non-condensable gas in the system to ensure the normal operation of the refrigeration system.
The role of the intercooler: installed in a two-stage (or multi-stage) compression refrigeration system to cool the superheated gas discharged from the low-pressure stage compression for inter-stage cooling to ensure the normal operation of the high-pressure stage compressor; The entrained lubricating oil and the cooling refrigerant make the refrigerant obtain the function of greater subcooling.

Cold storage
Classification:
Large-scale cold storage (above 5000t); medium-sized cold storage (1500 ~ 5000t); small cold storage (below 1500t).
According to usage requirements:
High temperature cold storage: mainly refrigerate fruits, vegetables, fresh eggs and other foods, the general storage temperature is 4 ~ -2 ℃;
Low temperature cold storage: mainly freeze and freeze meat, aquatic products, etc., the general storage temperature is -18 ~ -30 ℃;
Air-conditioned warehouse: store rice, noodles, medicinal materials, wine, etc. under normal temperature conditions, the general warehouse temperature is 10 ~ 15 ℃
Quick-freezing equipment: It is suitable for freezing small-packaged or unpackaged raw materials such as blocks, slices, and granules to make all kinds of quick-frozen foods such as livestock, aquatic products, vegetables, and dumplings. Freezing temperature -30 ~ 40 ℃.
Box-type quick-freezer: There are several movable flat plates with interlayers in the box wrapped with thermal insulation material. Evaporation coils are installed in the interlayer, and brine can also be poured between the tubes, and the refrigerant flows through the evaporative coils; the quick-frozen products are placed between the plates, and the plates are moved to compress the materials for freezing.
Tunnel type quick-freezing machine: It consists of tunnel body, evaporator, fan, material rack or stainless steel transmission net. The material first passes through the first-stage mesh belt, which runs faster, and the material layer is thinner, so that the surface is frozen; the second-stage mesh belt, which runs slower and has a thicker material layer, freezes the entire material to obtain a single-grain quick-frozen product.
Immersion freezer: The frozen material is directly contacted with a liquefied gas or liquid refrigerant with a very low temperature to make a quick-frozen product. The food sequentially passes through the pre-cooling area, the freezing area and the temperature-averaging area. The liquid nitrogen is stored outside the tunnel and introduced into the freezing area under a certain pressure for spraying or immersion freezing. The nitrogen formed after the liquid nitrogen absorbs heat is still at a very low temperature, -10 to -5 °C, and is sent into the tunnel by a fan. Pre-freeze the previous section. In the freezing zone, food is rapidly frozen by contact with liquid nitrogen at -200°C.
Air-conditioning refrigeration equipment
Controlled atmosphere refrigeration: Combining refrigeration with controlled atmosphere storage, controlling the storage temperature and gas composition, so that the content of oxygen and carbon dioxide in the warehouse is mainly used for the storage of fruits and vegetables, and a good preservation effect can be obtained.
The loss of products in storage is small. According to statistics, the loss rate of cold storage products is 21.3%, while the loss rate of air-conditioned cold storage products is 4.8%.
Post time: Jan-26-2022

